在保持个人模式使用的情况下,致测新增协作模式,两个模式均可自由切换。协作模式主要用于团队测量工作,可将项目分配给各个负责人,还可以对团队进行设备的管理和文档资料的管理。
注意:个人模式使用无变化,按原来的使用习惯即可。两个模式下,各测量功能的使用是一样的。
a.进入致测工作平台:前往致测官网平台(地址:www.zhizhuwang.online),进入官网平台后点击登录,登录成功后可在主页或“工程测绘”模块中,进入致测平台。

b.切换协作模式:进入致测平台后,点击顶部可切换“个人模式”或“协作模式”。

进入协作模式页面后,点击上方“团队管理”按钮,进入“团队管理”界面

点击右上角“创建团队”开始创建团队。
a.团队名称:输入团队名称
b.备注:即注释,可不填。
c.团队图片:选择图片上传。

点击右上角“加入团队”,可通过输入邀请码加入其它团队。



a.通过新成员审批:

注意:可暂不选择直接点击“确定”即可添加该新成员至团队,可在“成员管理”中单独设置

注意:“新成员的审批”需要刷新后才能显示最新的申请提示,也会在平台页面显示消息提示,点击“去查看”即可处理新成员审批信息

b.拒绝新成员审批

可在团队信息里,查看我创建的团队相关信息和我加入的团队相关信息;也可在团队设置里,对我创建的团队进行编辑团队、解散团队或移交团队的操作,或者对我加入的团队进行退出团队的操作。
a.我创建的

①编辑团队:可修改团队名称、备注信息或更改团队图片

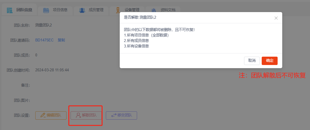
②解散团队:团队解散后,团队中的数据都会被删除且不可恢复,包括所有项目信息、所有成员信息和所有设备信息都将全部删除。

③移交团队:每个团队的创建者默认是该团队的管理员,后期可以通过“移交团队”将管理员移交给该团队其它成员
注意:管理员可以进行整个团队的信息管理,团队成员仅可以查看团队信息和他所属的项目信息

b.我加入的

退出团队:退出后会删除团队下所有的项目信息、团队中的数据会不可见且该操作不可恢复,只能重新申请加入团队。

团队创建者(管理员)可在“我创建的”页面下选择“项目信息”后“新建项目”,也可查看当前团队下的所有项目列表并对项目进行编辑、导出、删除或成员管理等操作;如果是团队成员可在“我加入的”页面下选择“项目信息”查看当前团队分配给你的所有项目。

注意:在这里创建的项目在平台端需要切换至协作模式才能看到,主要分为我创建团队下的项目和我加入团队分配给我的项目

a.我创建的
项目列表:默认按项目创建时间排序,可显示该团队下创建的所有项目。

新建项目:团队创建者(管理员)可在团队下创建项目并把项目分配给相关人员。

注意:可复制个人项目设计信息到本项目,勾选“复制个人项目设计信息到本项目”然后选择要复制的项目即可。





注意:管理权限可以修改设计信息;使用权限仅可查看设计信息。

b.我加入的
项目列表:默认按项目创建时间排序,可显示当前团队分配给你的所有项目。

注意:点击对应项目下方的“进入”可进入该项目,有“管理权限”可修改设计信息,有“使用权限”仅可查看设计信息。

团队创建者(管理员)可在“我创建的”页面下选择“成员管理”后可查看当前团队的成员列表并进行添加新成员、设置参与项目或移除团队等操作。
a.成员列表:可显示该团队下的所有成员,显示信息包括成员的用户名和对应的手机号。可在操作列设置对应成员参与项目或将该成员移除团队。



b.添加新成员:可选择账号邀请或邀请码邀请两种方式添加新成员进入团队。


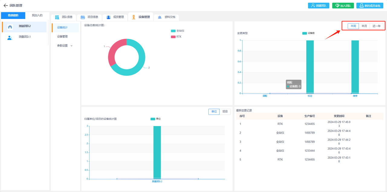
a.设备统计:显示当前团队下得设备统计信息,包括按类型统计设备数量,按单位统计设备数或者按当前团队下的项目统计设备数。还包括这些设备的变更记录统计,有按变更类型统计设备数和最新的变更记录表。

注意:还可以按时间段,查看设备统计信息。

b.设备管理:添加团队下的设备便于管理,已添加的设备可进行设备操作记录(调配、维修和标定),并查看该设备的详细信息和操作记录。

添加设备:录入设备类型、设备型号、生产厂家、生产编号、归属单位、归属项目、保管人员和入场时间等相关信息,添加设备到设备管理列表中。

注意:选择附件上传可以上传设备相关图片(支持图片格式:jpg、jpge、png)

注意:设备类型和生产厂家平台会提供默认选项,如果找不到您需要的设备类型或生产厂家,均可在“设备管理-参数设置”中添加、编辑或删除选项。归属单位也可以在“设备管理-参数设置”中添加、编辑或删除选项。

设备列表:设备管理列表中可显示已添加设备的设备类型、设备型号、生产编号、生产厂家、归属单位、归属项目和标定倒计时(天)。

注意:“标定倒计时(天)”的显示需要在“设备管理-对应设备列-操作”中添加“标定”操作状态并设置好标定时间和标定到期时间。

查询设备:在设备列表顶部可按类型或按时间查询已添加的设备。
①类型查询:可将设备类型、归属单位、归属项目作为筛选条件查询设备。
②时间查询:可将变更日期(指的是在日期内有过变更操作记录)、变更类型作为筛选条件查询设备。

查看设备:在设备管理列表中点击”查看“,可查看对应设备的详情信息和该设备的所有变更操作记录。



①查看变更详情:可查看该记录具体的变更情况、备注和导出相关的文件资料等。

②导出操作记录表:可导出全部的操作记录或按变更类型导出调配记录、维修记录或标定记录。




编辑设备:可编辑修改设备信息,包括设备类型、生产厂家、归属单位、保管人员、设备型号、生产编号、购置时间和上传附件。

注意:修改归属项目需要到“操作-调配”中进行修改。

设备操作
①调配:更改设备的归属项目,可以在“查看-调配记录”中查看设备的归属项目变更记录。


②标定:可设置当前设备状态为“标定”,可上传相关资料文件。可以在“查看-标定记录”中下载查看标定的相关资料文件。


③维修:可设置当前设备状态为“维修”,可上传维修相关的资料文件。可以在“查看-维修记录”中查看设备的维修记录和相关资料文件。


④报废:可设置当前设备状态为“报废”,可上传相关的资料文件。
注意:设置为报废状态后仪器才可以“删除”。


⑤删除:可在设置设备“报废”状态后,删除当前设备。
注意:设置为“删除”状态后该设备相关记录会被清空,无法恢复。

导出列表:可在平台上导出已添加设备列表,也可以导出设备相关的操作记录表。
①导出设备列表:可导出该团队下所有已添加设备列表,包括设备类型、生产厂家、设备型号、生产编号、归属单位、归属项目、保管人员、设备附件和入场时间等信息。

②导出操作记录表:可导出全部的操作记录或按变更类型导出调配记录、维修记录或标定记录。




c.参数设置:在添加设备时,设备类型和生产厂家的选择平台会提供默认选项,如果找不到您需要的设备类型或生产厂家,可在“参数设置”中添加、编辑或删除。归属单位也可以在“参数设置”中添加、编辑或删除。
单位管理:添加设备时,平台会设置当前团队为默认单位选项,可以在“参数设置-单位管理”中添加归属单位,编辑归属单位信息或删除单位。

①添加单位:输入单位名称和备注信息,添加单位到列表。

②编辑单位:可编辑修改单位名称或备注信息。

③删除单位:可删除该单位。

设备类型:添加设备时,平台会提供了预设选项为默认设备类型,可以在“参数设置-设备类型”中添加设备类型,编辑设备类型或删除设备类型。

①添加设备类型:输入设备类型名称和备注信息,添加设备类型到列表。

②编辑设备类型:可编辑修改设备类型名称或备注信息。

③删除设备类型:可删除该设备类型。

生产厂家:添加设备时,平台会提供了预设选项为默认生产厂家,可以在“参数设置-生产厂家”中添加生产厂家,编辑生产厂家或删除生产厂家。

①添加生产厂家:输入生产厂家名称和备注信息,添加生产厂家到列表。

②编辑生产厂家:可编辑修改生产厂家名称或备注信息。

③删除生产厂家:可删除该生产厂家。

为方便对团队资料进行管理,可上传文件至“资料文档”处,并分类到对应文件夹和所属项目进行管理。
a.文件列表:在文件列表中会显示该团队所有已上传的文件,展示对应文件的文件名称、所属文件夹、所属项目、文件大小和上传时间等相关信息

添加文件:进入“文件列表”,点击“添加”开始添加文件。选择文件上传,选择所属文件夹分类,选择所属项目分类。

注意:上传的文件大不能超过30M。

编辑文件:点击“文件列表-编辑”,可修改已上传文件的所属文件夹或和所属项目。

下载文件:点击“文件列表-下载”,可下载已上传文件的原文件。

删除文件:点击“文件列表-删除”,可删除已上传文件。

b.文件夹列表:“文件夹”主要用于分类“文件列表”中已上传的文件,在“文件列表”上传文件时需要选择文件“所属文件夹”。平台默认设置了几个常用的文件夹分类,您也可以根据现场需要添加文件夹、编辑文件夹或删除文件夹。

添加文件夹:进入“文件夹列表”,点击“添加”后输入文件夹名称和备注信息,添加文件夹。

编辑文件夹:点击“文件夹列表-编辑”,可修改该文件夹名称和备注信息。

删除文件夹:点击“文件夹列表-编辑”,可删除文件夹。

APP端的协作模式使用,只需要切换到对应团队项目即可,其它功能与个人版使用完全相同。

我的团队项目:即在平台上由当前账号作为团队创建者,创建的团队项目。

我协作的项目:即在平台上当前账号作为团队成员,加入的团队项目。
